IDCloudHost menyediakan virtual machine (VM) dengan harga yang relatif terjangkau dibandingkan penyedia layanan cloud lainnya, seperti AWS atau DigitalOcean.
| Provider | Harga dalam USD | Harga dalam IDR |
|---|---|---|
| AWS (On-Demand, T3 Small, 2 CPU, 2 GiB RAM, 60 GB EBS Storage) | $25.03 | Rp 391.939 |
| DigitalOcean Droplet (2 CPU, 2 GiB RAM, 60 GB Storage) | $18.00 | Rp 281.826 |
| IDCloudHost (2 CPU, 2 GiB RAM, 60 GB Storage) | $7.19 | Rp 112.500 |
*Data diambil pada 8 Oktober 2024
- Harga AWS diperoleh dari AWS Pricing Calculator.
- Harga DigitalOcean diperoleh dari halaman pricing Droplets.
- Harga IDCloudHost diperoleh dari halaman console saat membuat VM baru.
- Kurs: 1 Dollar = Rp 15.657 (8 Oktober 2024).
Meskipun harganya lebih terjangkau, IDCloudHost tidak memiliki fitur yang selengkap penyedia lain, seperti autoscaling.
Fitur autoscaling sangat penting untuk menangani peningkatan trafik secara otomatis, tanpa memerlukan intervensi manual. Saat ini, IDCloudHost menyediakan fitur self-upgrade dan self-downgrade pada layanannya. Meskipun memungkinkan scaling secara manual, fitur ini tidak seotomatis autoscaling pada layanan cloud besar lainnya.
Namun, IDCloudHost menyediakan API yang dapat digunakan untuk mengelola setiap sumber daya, termasuk membuat dan menghapus VM.
Artikel ini akan menjelaskan cara memanfaatkan API ini untuk keperluan autoscaling dengan bantuan Grafana alert dan load balancer dari Traefik.
Gambaran Sistem yang Akan Dibuat
Gambar di bawah adalah gambaran umum dari sistem autoscaling yang akan dibuat:
- Kelompok
service-clones
Service clones adalah kumpulan virtual machine yang akan di-autoscale. Kelompok virtual machine ini dibuat dari sebuah "service seed," yaitu virtual machine utama yang berfungsi sebagai template. Service seed berisi aplikasi dan konfigurasi yang diperlukan, dan setiap service clone yang dibuat merupakan salinan dari service seed. Traefik API Gateway & Load Balancer
Traefik adalah HTTP reverse proxy yang sejenis dengan NGINX namun menawarkan konfigurasi yang lebih user-friendly. Pada artikel ini, Traefik akan digunakan sebagai API gateway dan load balancer yang bertugas sebagai lapisan pertama sebelum request.Kenapa tidak menggunakan load balancer dari IdCloudHost?Kendala utama dalam menggunakan load balancer bawaan IDCloudHost adalah keterbatasan pengendalian. Load balancer ini hanya mendukung metode session persistence yang tidak dapat diubah. Selain itu, biaya penggunaannya relatif tinggi yaitu Rp 150.000 per bulan dibanding membuat load balancer sendiri cukup dengan Rp 87.000 per bulan untuk konfigurasi 2 vCPU dan 2 GB RAM.
Grafana & Prometheus Monitoring Server
Grafana dan Prometheus digunakan untuk monitoring dan pengiriman notifikasi. Prometheus berperan sebagai sumber data, sementara Grafana digunakan untuk visualisasi data dan penerapan fungsi alert yang dapat memicu scale up atau scale down.IDCloudHost API
Ini adalah API yang telah disediakan IDCloudHost. API ini memungkinkan pengguna berinteraksi dengan setiap resource yang ada di IDCloudHost, seperti membuat, menghapus, dan mengedit virtual machine.IDCloudHost VPC Network
VPC memungkinkan server berkomunikasi melalui jaringan privat, yang mengurangi area potensi serangan oleh hacker.
Penjelasan Stack yang Dipilih
Traefik
Traefik adalah reverse proxy dan load balancer open-source yang dirancang untuk mengatur traffic HTTP dan TCP di lingkungan mikroservis. Traefik dapat dijadikan API gateway, load balancer, dan proxy untuk server VM, Docker, atau Kubernetes.
Traefik memiliki banyak turunan yang menangani use case yang berbeda, namun yang akan kita gunakan adalah Traefik Proxy.
Alasan memilih Traefik adalah kemampuannya menyimpan konfigurasi dalam file yang dinamis. Artinya, perubahan dapat dilakukan langsung pada file tersebut tanpa perlu me-restart virtual machine. Ini sangat penting dalam peristiwa scaling, di mana konfigurasi sering diperbarui untuk menambah atau mengurangi daftar service yang terhubung ke load balancer. Dengan tidak perlu me-restart VM, downtime dapat dihindari selama proses scaling.
Saat ini, Traefik hanya mendukung metode load balancing round robin.
Grafana
Grafana adalah platform open-source yang berfungsi untuk menganalisis, memonitor, dan menvisualisasikan data dari berbagai macam sumber.
Pada artikel ini, Grafana akan digunakan untuk melakukan monitoring terhadap load dari server yang akan di-scaling.
Selain itu, Grafana juga memiliki fitur alert yang akan digunakan untuk menginisiasi peristiwa scale up atau scale down.
Prometheus
Prometheus adalah tool open-source untuk monitoring dan alerting yang dirancang untuk mengumpulkan, menyimpan, dan menganalisis data layanan dan infrastruktur. Biasanya, Prometheus digunakan bersama Grafana untuk menvisualisasikan data.
Kita akan menggunakan Prometheus bersama Node Exporter.
Node Exporter adalah klien yang akan mengumpulkan dan mengirimkan data system-level (penggunaan CPU, RAM, Disk) ke Prometheus.
Alur Kerja Sistem
Gambar di bawah menunjukkan alur sistem bekerja:
- Pengguna mengirim permintaan ke endpoint yang diekspos oleh Traefik melalui HTTP atau HTTPS.
- Traefik berfungsi sebagai load balancer dan meneruskan permintaan ke layanan sesuai giliran, menggunakan metode round robin.
- Setiap service akan mengirimkan data ke server monitoring.
- Ketika beban CPU melebihi atau kurang dari ambang batas yang ditentukan, server monitoring akan mengirim perintah ke API IDCloudHost untuk melakukan scale up atau scale down, menggunakan Grafana alert.
- API IDCloudHost kemudian akan melakukan scaling. Jika scale up, service seed akan di-clone untuk membuat service baru. Jika melakukan scale down, VM terakhir yang di-clone akan dihapus.
- Jika service clone berhasil dibuat (scale up), maka akan terhubung dengan Traefik dan server monitoring. Jika berhasil dihapus (scale down), koneksi antara Traefik dan server monitoring akan diputus.
Penjelasan Lanjut Cara Kerja Scale Up

Saat sistem menerima banyak request, system load akan meningkat. Jika ini terjadi, sistem akan gagal untuk memproses beberapa request, sehingga perlu dilakukan scale up untuk menangani beban tambahan tersebut.

Tahapan untuk event scale-up dijelaskan pada gambar kedua:
- Banyak request yang datang menyebabkan layanan mengalami load yang tinggi, yang pada akhirnya menghasilkan kegagalan memproses request.
- Prometheus mengumpulkan data penggunaan sistem (CPU dan RAM usage).
- Grafana mendeteksi tingkat penggunaan sistem di atas batas yang ditentukan. Sehingga event scale up terjadi dimulai dengan memanggil webhook scale up.
- Handler dari webhook scale up akan berinteraksi dengan API IDCloudHost untuk melakukan cloning terhadap service seed.
- Setelah VM service seed berhasil di-clone, webhook handler akan memperbarui daftar target di server Prometheus di server monitoring untuk menyertakan server yang baru dibuat.
- Webhook handler kemudian akan mengirim permintaan ke target updater pada server Traefik untuk memperbarui daftar target load balancer, memasukkan server baru ke dalam daftar target.
- Target updater pada server Traefik akan memperbarui daftar IP dan menambahkan alamat IP privat dari service clone yang baru.
Bentuk daftar target adalah URL yang menuju ke service clone/seed beserta dengan portnya. Daftar URL ini disimpan pada file konfigurasi Traefik dan Prometheus.

Gambar ketiga menunjukkan hasil dari operasi di atas:
- Nomor satu menunjukkan service clone hasil dari langkah nomor 4 pada bagian sebelumnya. Semua aspek dari service seed akan di-clone, termasuk service itu sendiri dan konfigurasi Prometheus.
- Koneksi telah terbentuk antara service clone dengan server monitoring. Ini adalah hasil dari langkah ke-5 dari bagian sebelumnya.
- Koneksi antara Traefik dan service baru terbentuk. Ini adalah hasil dari langkah ke-6 dari bagian sebelumnya.
Penjelasan Lanjut Cara Kerja Scale Down

Ketika request lebih rendah, ini akan memicu pemakaian sumber daya komputasional yang sedikit. Jika terdapat dua buah server, akan menjadi tidak efisien secara biaya untuk menjalankan dua buah server yang menangani beban yang bisa ditangani oleh satu server.
Berikut adalah tahapan yang akan dilakukan untuk melakukan scale down:

Proses yang terjadi sama dengan event scale up. Hanya saja kita akan melakukan penghapusan terhadap server clone dan menghapus koneksi yang ada di Traefik dan server monitoring.
Gambar di bawah ini adalah hasil dari event scale down:

- Daftar server menyisakan service seed.
- Koneksi server clone yang lama ke monitoring server telah dihapus.
- Koneksi server clone yang lama ke Traefik telah dihapus.
Menghindari Thrashing
Menghindari Thrashing Karena Konfigurasi Threshold yang Tidak Optimal
Dalam menentukan ambang batas (threshold) kapan sistem harus melakukan scale-up dan scale-down, kita harus menentukannya dengan cermat. Jika tidak, dapat berisiko terjadi thrashing. Thrashing adalah kondisi di mana server terus-menerus melakukan scale-down dan scale-up secara berulang tanpa henti. Kondisi ini dapat menyebabkan penggunaan sumber daya yang tidak efisien dan membebani sistem, seperti yang dijelaskan pada gambar di bawah.
- Service clone dengan satu VM mengalami beban CPU 70%, yang melebihi ambang batas (threshold) untuk scale-up.
- Sistem melakukan scale-up.
- VM baru berhasil di-clone dan terhubung ke load balancer serta server monitoring.
- Beban terbagi secara merata antara dua VM, sehingga rata-rata penggunaan CPU turun menjadi 35%, yang berada di bawah ambang batas untuk scale-down.
- Sistem kemudian melakukan scale-down.
- Beban CPU kembali naik ke 70%, menyebabkan sistem melakukan scale-up lagi. Kejadian ini terus berulang, menciptakan siklus yang disebut thrashing.
Aturan yang bisa diikuti adalah mengatur threshold scale-down setengah lalu dikurang 5 persen dari threshold scale-up. Jika threshold scale-up adalah 80%, maka threshold scale-down adalah 35%.
Menghindari Thrashing Karena Volume Request yang Fluktuatif
Thrashing karena volume request yang fluktuatif disebabkan jika volume request melebihi threshold secara sementara dalam waktu yang singkat, seperti yang dijelaskan pada gambar di bawah:

Perhatikan load sistem tiga kali berada di bawah 35%.
Jika pengaturan hanya menetapkan scale-down pada 35% tanpa kebijakan tambahan, maka scale-down akan terpicu meskipun beban sistem sebenarnya masih di atas threshold dalam kurun waktu menit. Hal ini dapat menyebabkan scale-down terjadi saat sistem sebenarnya belum membutuhkannya.
Untuk mengatasi masalah tersebut, dapat diterapkan grace period sebelum melakukan scale-down. Grace period ini memastikan bahwa sistem hanya melakukan scale-down jika beban tetap berada di bawah threshold selama jangka waktu tertentu, misalnya 5 menit berturut-turut.
Cara lain adalah menggunakan kalkulasi rata-rata beban selama 5 menit terakhir sebagai acuan untuk memicu scale-down, daripada langsung melakukan scale-down saat beban menyentuh threshold.
Untuk mengatasi thrashing akibat volume yang fluktuatif, kita dapat menerapkan grace period yang menunggu volume request melewati threshold selama kurun waktu tertentu sebelum memicu scaling. Kita juga bisa menggunakan kalkulasi rata-rata sebagai acuan untuk memicu scaling.
Setup VPC Network
Pembuatan VPC Network pada IDCloudHost cukup simpel.
Pergi ke halaman network lalu buatlah network sesuai dengan kebutuhan seperti ini.

Lalu pastikan network tersebut merupakan default network. Jika belum, maka klik tombol "Set Default" pada halaman detail network.

Setup Virtual Machine
Semua Virtual machine dibuat dengan spesifikasi berikut
- OS: Ubuntu 22.04 lts
- Processor: 2 VCPU
- RAM: 2048 MB
- Storage: 20 GB
Implementasi VM Service

VM Service adalah virtual machine (VM) yang menjalankan aplikasi utama.
VM Service Seed adalah VM yang akan menjadi bibit yang yang menjadi template untuk VM melakukan clone
Didalam VM Service terdapat dua buah aplikasi yang berjalan:
- Service atau aplikasi itu sendiri
- Prometheus client (Node Exporter): untuk mengumpulkan data sistem (CPU Usage, Memory Usage, dll) dan mengirimkannya ke prometheus yang ada di server monitoring.
Pada bagian ini kita akan melakukan
- Setup Service
- Setup Node Exporter
Aplikasi yang akan dijalankan sebagai service
Service yang akan dijalankan pada Artikel ini adalah endpoint untuk melakukan hashing kriptografi (pbkdf2 dan scrypt).
Service ini menggunakan Node dan express yang memanfaatkan worker_threads dari Node sehingga endpoint dapat menggunakan semua thread yang ada di VM.
Endpoint ini intensif di komputasional jadi akan memakan banyak sumber daya CPU.
const express = require("express");
const crypto = require("crypto");
const {
Worker,
isMainThread,
parentPort,
workerData,
} = require("worker_threads");
const app = express();
const port = 3000;
app.use(express.json());
const performCryptoOperationsInWorker = (number) => {
return new Promise((resolve, reject) => {
const worker = new Worker(__filename, { workerData: number });
worker.on("message", (result) => resolve(result));
worker.on("error", (error) => reject(error));
});
};
if (!isMainThread) {
const { number } = workerData;
const performCryptoOperations = (number) => {
const password = "complex_password";
const salt = `unique_salt_${number}`;
const iterations = 1000; // Sepuluh ribu - tingkatkan jika ingin beban komputasional lebih
const keyLength = 64;
const pbkdf2Hash = crypto
.pbkdf2Sync(password, salt, iterations, keyLength, "sha512")
.toString("hex");
const scryptHash = crypto
.scryptSync(password, salt, keyLength, {
N: 2 ** ((number % 14) + 1),
r: 8,
p: 1,
})
.toString("hex");
return { pbkdf2Hash, scryptHash };
};
const result = performCryptoOperations(workerData);
parentPort.postMessage(result);
} else {
app.post("/calculate", async (req, res) => {
const { number } = req.body;
if (typeof number !== "number" || number <= 0) {
return res.status(400).json({ error: "Input harus bilangan positif" });
}
try {
const result = await performCryptoOperationsInWorker(number);
res.json({
input: number,
...result,
});
} catch (error) {
res
.status(500)
.json({ error: "An error occurred while processing the request" });
}
});
app.listen(port, () => {
console.log(`Server running at http://localhost:${port}`);
});
}
Prometheus Client (Node Exporter)
Berikut adalah tahapan untuk menginstall dan mengkonfigurasi Node Exporter:
- Lihat halaman ini https://prometheus.io/download/#node_exporter untuk mengetahui versi terbaru dari Node Exporter
- Instal versi terbaru Node Exporter menggunakan
wgetbashwget https://github.com/prometheus/node_exporter/releases/download/v1.8.2/node_exporter-1.8.2.linux-amd64.tar.gz
Cukup ganti1.8.2dengan versi terbaru - Ekstrak aplikasi.bash
tar xvfz node_exporter-*.tar.gz - Pindahkan executable
node_exporterkedalam folderÂusr/local/bin sehingga bisa diakses seluruh sistembashsudo mv node_exporter-1.8.2.linux-amd64/node_exporter /usr/local/bin - (Opsional) Hapus sisa filebash
rm -r node_exporter-1.8.2.linux-amd64* - Jalankan command berikut untuk melihat status instalasi node_exporterbash
node_exporter
Node Exporter berhasil diinstal jika muncul pesan seperti inits=2024-10-22T12:55:16.946Z caller=node_exporter.go:193 level=info msg="Starting node_exporter" version="(version=1.8.2, branch=HEAD, revision=f1e0e8360aa60b6cb5e5cc1560bed348fc2c1895)" Dan seterusnya ...
Menjalankan Node Exporter sebagai systemd
Node Exporter telah berhasil diinstal, dan sudah dapat dijalankan. Namun, untuk memastikan Node Exporter otomatis berjalan saat server dinyalakan, Node Exporter perlu dijalankan sebagai system service. Dengan begitu, ketika server di-clone, Node Exporter akan langsung aktif tanpa perlu dimulai secara manual.
- Pertama buatlah user untuk node exporterbash
sudo useradd -rs /bin/false node_exporter - Buatlah service file yang akan digunakan oleh
systemctl. File harus bernamanode_exporter.servicebashsudo nano /etc/systemd/system/node_exporter.service
Isi dari file adalah sebagai berikut:/etc/systemd/system/node_exporter.service[Unit] Description=Node Exporter Wants=network-online.target After=network-online.target [Service] User=node_exporter Group=node_exporter Type=simple Restart=on-failure RestartSec=5s ExecStart=/usr/local/bin/node_exporter [Install] WantedBy=multi-user.target - Untuk menjalankan Node Exporter secara otomatis ketika server dimulai (boot time), jalankan command
systemctl enablebashsudo systemctl enable node_exporter - Reload
systemctl daemon, Mulai node_exporter dan cek statusnyabashsudo systemctl daemon-reload sudo systemctl start node_exporter sudo systemctl status node_exporter
Jika Node Exporter telah aktif maka akan mengeluarkan pesan seperti ini:bashnode_exporter.service - Node Exporter Loaded: loaded (/etc/systemd/system/node_exporter.service; enabled; vendor preset: enabled) Active: active (running) since Tue 2023-04-11 13:48:06 UTC; 4s ago - Cek url http://localhost:9100/metrics untuk melihat apakah node exporter sudah berjalanbash
curl http://localhost:9100/metrics
Implementasi Server Traefik API Gateway dan Load Balancer

Terdapat dua aplikasi yang berjalan pada server ini yaitu Traefik dan API Target Updater
Traefik akan digunakan sebagai load balancer dan API target updater adalah endpoint yang akan mengupdate daftar server yang terhubung ke Traefik. API target updater akan digunakan oleh webhook handler pada server monitoring setelah ada server yang berhasil ditambah atau dihapus.
Bagian ini akan menjelaskan tentang:
- Instalasi dan konfigurasi Traefik
- Pembuatan API target updater berupa server Express
Instalasi Traefik
- Install Traefik binary
cek versi traefik terbaru di https://github.com/traefik/traefik/releasesbashwget https://github.com/traefik/traefik/releases/download/v3.1.4/traefik_v3.1.4_linux_amd64.tar.gz
Ganti v3.1.4 dengan versi terbaru - Ekstrak file Traefikbash
tar -zxvf traefik_v3.1.4_linux_amd64.tar.gz - Pindahkan file bernama 'traefik' ke usr/local/binbash
sudo mv traefik /usr/local/bin - Cek status instalasi Traefikbash
traefik --help
Menulis File Konfigurasi Untuk Traefik
Pada bagian ini kita akan membuat file konfigurasi yang diperlukan untuk menjalankan Traefik
Berikut cara kerjanya

static.yml, berisi konfigurasi dasar yaitu entrypoints, dan letak file konfigurasiconfigs/dynamic.yaml, berisikan endpoint yang akan diekspos ke publik dan server apa yang menangani endpoint tersebut dan pengaturan lain.configs/services.yaml, beriskan daftar server yang terhubung dengan Traefik.
File static.yml akan digunakan oleh Traefik sebagai file konfigurasi utama. Lalu file ini akan terhubung dengan folder configs yang berisikan dua buah file konfigurasi dinamis yaitu dynamic.yaml dan services.yaml. Kegunaaan dari setiap file akan dijelaskan pada bagiannya masing-masing.
- Buat folder configs
Buatlah folder traefik didalam folder /etc, folder ini akan menjadi wadah file konfigurasi yang akan digunakan traefik.
semua file yang berkaitan dengan Traefik akan diletakan disini.
sudo mkdir /etc/traefik
- Pembuatan File
/etc/traefik/static.yaml
sudo nano /etc/traefik/static.yaml
entryPoints:
web:
address: ":80"
providers:
file:
directory: /etc/traefik/configs
watch: true
Diatas adalah konfigurasi minimal yang digunakan untuk menjalankan Traefik dengan file provider.
Konfigurasi ini mendefinisikan entryPoint bernama web pada port 80, Karena yagn diekspos adalah port 80 artinya Traefik akan menerima request berjenis http.
Bagian providers menunjukan letak tempat file konfigurasi disimpan.
Opsi watch: true memungkinkan Traefik untuk secara otomatis memantau perubahan pada file konfigurasi di direktori tersebut dan menerapkan pembaruan tanpa memerlukan restart.
- Pembuatan File Dynamic config
/etc/traefik/configs/dynamic.yaml
Buat folder configs untuk menampung file konfigurasi dinamis yang akan digunakan file konfigurasi.
sudo mkdir /etc/traefik/configs
Buat file konfigurasi dynamic.yaml
sudo nano /etc/traefik/configs/dynamic.yaml
Isi dengan kode berikut:
http:
routers:
calculate:
entrypoints:
- "web"
rule: "Path(`/calculate`)"
service: "calculate"
Kode diatas mendefinisikan sebuah router untuk menangani permintaan HTTP ke path /calculate. Penjelasan singkatnya:
- routers.calculate: Mendefinisikan router bernama calculate.
- entrypoints: Menunjukkan bahwa router ini akan menangani request yang masuk melalui entrypoint web (port 80 untuk HTTP).
- rule dan service: service calculate akan dijalankan ketika user melakukan request ke
/calculate
- Pembuatan File Services config
/etc/traefik/configs/services.yaml
File ini mendifinisikan apa itu service calculate.
sudo nano /etc/traefik/configs/services.yaml
http:
services:
calculate:
loadBalancer:
servers:
- url: "http://<private-ip-services>:3000/"
- url: "http://<private-ip-services>:3000/"
services.calculate: Mendefinisikan sebuah service bernamacalculate.loadBalancer: Menggunakan load balancer untuk mendistribusikan permintaan ke daftar server yang ada di bagianservers.servers: Mendefinisikan daftar url server backend yang akan menerima permintaan.url: Menunjukkan URL milik server service.
Request akan didistribusikan kepada daftar Url dengan metode round robin
File ini akan diupdate setiap kali event scaling terjadi, untuk itu buka akses read dan write pada file ini sehingga daftar url bisa diupdate secara otomatis oleh sistem.
sudo chmod +rw /etc/traefik/configs/services.yaml
Menjalankan Traefik dengan systemd
Aplikasi akan dijalankan dengan systemd untuk memanfaatkan fitur startup otomatis saat reboot.
Pertama buatlah user Traefik:
sudo useradd -rs /bin/false traefik
Ubah izin file Traefik agar bisa dieksekusi oleh user Traefik.
sudo chmod 755 /usr/local/bin/traefik
Berikan izin kepada traefik untuk menggunakan ports yang "privileged" (80, 443) sebagai non-root user
sudo setcap 'cap_net_bind_service=+ep' /usr/local/bin/traefik
Lalu buat file service:
sudo nano /etc/systemd/system/traefik.service
Berikut isinya
[Unit]
Description=Traefik
Wants=network-online.target
After=network-online.target
[Service]
ExecStart=/usr/local/bin/traefik --configFile=/etc/traefik/static.yaml
User=traefik
Group=traefik
Restart=on-failure
RestartSec=5s
[Install]
WantedBy=multi-user.target
Enable service traefik sehingga dapat mulai secara otomatis jika vm reboot
sudo systemctl enable traefik
Reload daemon, mulai traefik dan cek status:
sudo systemctl daemon-reload
sudo systemctl start traefik
sudo systemctl status traefik
Pembuatan Target Updater
Bagian ini akan memberikan arahan cara membuat sebuah server node menggunakan express untuk menangangi event scale down dan event scale up
Tugas dari sistem ini adalah untuk melakukan update ke file /etc/traefik/config/services.yaml untuk memperbarui daftar server pada loadBalancer.servers.
Pembuatan service express untuk menerima daftar server terbaru
- Install Node
Berikut adalah langkah-langkah menginstall Node v20 pada Linux menggunakan nvm diambil dari website resmi Nodebashcurl -o- https://raw.githubusercontent.com/nvm-sh/nvm/v0.40.0/install.sh | bash ##### REFRESH TERMINAL ##### nvm install 20 node -v npm -v - Inisiasi Folder API
Buat sebuah folder untuk API yang akan dibuat, pada artikel ini folder tersebut akan diberi namaserver-list-updaterbashmkdir server-list-updater cd server-list-updater npm init -y npm install express - Pembuatan Endpoint
Buatlah file
index.jsbashtouch index.js
Lalu tulis kode berikut:const express = require("express"); const fs = require("fs"); const path = require("path"); const YAML = require("yaml"); // Library untuk mengonversi objek JavaScript ke format YAML const app = express(); const PORT = 3000; const servicesFilePath = "/etc/traefik/configs/services.yaml"; app.use(express.json()); // Endpoint untuk memperbarui daftar server pada file services.yaml // Endpoint menerima parameter berupa array of string yang berisi daftar url services terbaru app.post("/update-servers", (req, res) => { const { servers } = req.body; // Validasi input: Pastikan 'servers' adalah array yang tidak kosong if (!servers || !Array.isArray(servers) || servers.length === 0) { return res.status(400).json({ message: "Invalid request body. Expected a non-empty array of servers.", }); } // Struktur data YAML yang akan ditulis ke file services.yaml // Object ini akan diubah oleh library YAML ke bentuk string yaml const servicesYamlContent = { http: { services: { mathCalculate: { loadBalancer: { // mengisi daftar url dengan url terbaru yang didapat dari body servers: servers.map((url) => ({ url })), }, }, }, }, }; try { // mengubah object javascript ke string yaml const yamlString = YAML.stringify(servicesYamlContent); fs.writeFileSync(servicesFilePath, yamlString); return res .status(200) .json({ message: "services.yaml updated successfully" }); } catch (error) { console.error("Error writing services.yaml file:", error); return res.status(500).json({ message: "Failed to update services.yaml", error: error.message, }); } }); app.listen(PORT, () => { console.log(`Server is running on port ${PORT}`); });
Menjalankan API Target Updater Dengan PM2
PM2 adalah process manager untuk aplikasi Node.js yang berfungsi mengelola, memonitor, dan menjalankan aplikasi secara otomatis dalam lingkungan produksi.
- Install PM2:bash
npm install pm2 -g - Jalankan aplikasi server target udpaterbash
pm2 start index.js --name server-list-updater - Setelah menjalankan index.js, simpan daftar service yang akan dijalankan saat server reboot:bash
pm2 save - Jalankan perintah
pm2 startupdan copy/paste command yang diberikanbashpm2 startup [PM2] Init System found: systemd [PM2] To setup the Startup Script, copy/paste the following command: sudo env PATH=$PATH:/home/falestio/.nvm/versions/node/v20.18.0/bin /home/falestio/.nvm/versions/node/v20.18.0/lib/node_modules/pm2/bin/pm2 startup systemd -u falestio --hp /home/falestio
Jalankan perintah yang diberikanbashsudo env PATH=$PATH:/home/falestio/.nvm/versions/node/v20.18.0/bin /home/falestio/.nvm/versions/node/v20.18.0/lib/node_modules/pm2/bin/pm2 startup systemd -u falestio --hp /home/falestio
Sekarang serviceserver-list-updaterakan tetap berjalan meskipun server di reboot.
Tes Fungsi API
- Jalankan command curl berikutbash
curl -X POST http://localhost:3000/update-servers \ -H "Content-Type: application/json" \ -d '{ "servers": [ "http://192.168.1.101:8080", "http://192.168.1.102:8080" ] }' - Cek apakah daftar url sudah berubahbash
cat /etc/traefik/configs/services.yaml
Implementasi Server Monitoring

Server ini akan menjalankan Grafana dan Prometheus seabgai tools untuk mengumpulkan data dari server service, menvisualisasikan data tersebut, dan menginisiasi scaling ketika load sistem telah melewati batas yang ditentukan.
Bagian ini akan menjelaskan tentang:
- Instalasi dan Konfigurasi Prometheus
- Instalasi dan Konfigurasi Grafana
- Menghubungkan Prometheus dan Grafana
- Setup Dashboard Grafana
Panduan instalasi Prometheus dan Grafana pada artikel ini didapat dari: https://www.linode.com/docs/guides/how-to-install-prometheus-and-grafana-on-ubuntu/#how-to-configure-prometheus-as-a-service
Download dan install prometheus
Untuk menginstall Prometheus, ikuti langkah-langkah berikut.
- Cek link berikut untuk mengetahui versi terbaru dari prometheus https://github.com/prometheus/prometheus/releasesbash
wget https://github.com/prometheus/prometheus/releases/download/v2.55.0/prometheus-2.55.0.linux-amd64.tar.gz
Ganti v2.55.0 dengan versi terbaru. - Ekstrak file Prometheusbash
tar xvfz prometheus-*.tar.gz - (Opsional) Setelah file diekstrak, hapus arsip atau pindahkan ke lokasi lain untuk penyimpanan.bash
rm prometheus-*.tar.gz - Buat dua direktori baru yang akan digunakan oleh Prometheus. Direktori
/etc/prometheusmenyimpan file konfigurasi Prometheus. Direktori/var/lib/prometheusmenyimpan data aplikasi.bashsudo mkdir /etc/prometheus /var/lib/prometheus - Masuk ke folder prometheus yang baru diekstrak.bash
cd prometheus-2.55.0.linux-amd64 - Pindahkan direktori
prometheusdanpromtoolke direktori/usr/local/bin/. Ini membuat Prometheus dapat diakses oleh semua pengguna.bashsudo mv prometheus promtool /usr/local/bin/ - Pindahkan file konfigurasi YAML
prometheus.ymlke direktori/etc/prometheus.bashsudo mv prometheus.yml /etc/prometheus/prometheus.yml
pindahkan juga folderconsolesdanconsole_libraries. fodler tersebut tidak dibahas dalam artikel ini. Namun, file-file ini juga harus dipindahkan ke direktori/etc/prometheusjika suatu saat diperlukan.bashsudo mv consoles/ console_libraries/ /etc/prometheus/
Setelah direktori ini dipindahkan, hanya fileLICENSEdanNOTICEyang tersisa di direktori asli. - Verifikasi bahwa Prometheus berhasil diinstal dengan menggunakan perintah berikut:bash
prometheus --version
Contoh output:bashprometheus, version 2.55.0 (branch: HEAD, revision: 9sda30252c3e528722890348das8dasdd720f6be07cb8) build user: root@9fad779131cc build date: 20241022-13:47:22 go version: go1.23.2 platform: linux/amd64 tags: netgo,builtinassets,stringlabels
Menjalankan Prometheus Sebagai Systemd
Meskipun Prometheus bisa dijalankan dan dihentikan langsung dari command line, lebih praktis kalau dijalankan sebagai service menggunakan systemd.
- Buat user untuk Prometheus. Perintah berikut akan membuat user sistem:bash
sudo useradd -rs /bin/false prometheus - Ubah kepemilikan dua direktori yang sudah dibuat sebelumnya ke user
prometheusyang baru.bashsudo chown -R prometheus: /etc/prometheus /var/lib/prometheus - Untuk menjalankan Prometheus sebagai service, buat file
prometheus.servicedengan perintah ini:bashsudo nano /etc/systemd/system/prometheus.service
Lalu masukan kode berikut:[Unit] Description=Prometheus Wants=network-online.target After=network-online.target [Service] User=prometheus Group=prometheus Type=simple Restart=on-failure RestartSec=5s ExecStart=/usr/local/bin/prometheus \ --config.file /etc/prometheus/prometheus.yml \ --storage.tsdb.path /var/lib/prometheus/ \ --web.console.templates=/etc/prometheus/consoles \ --web.console.libraries=/etc/prometheus/console_libraries \ --web.listen-address=0.0.0.0:9090 \ --web.enable-lifecycle \ --log.level=info [Install] WantedBy=multi-user.target - Setelah itu, reload daemon:bash
sudo systemctl daemon-reload - Gunakan perintah
systemctl enableagar Prometheus otomatis mulai saat sistem di-boot.bashsudo systemctl enable prometheus - Jalankan service Prometheus dan cek statusnya untuk memastikan sudah aktif.bash
sudo systemctl start prometheus sudo systemctl status prometheus - Akses interface web dan dashboard Prometheus di
http://local_ip_addr:9090. Gantilocal_ip_addrdengan alamat IP server monitoring. Karena menggunakan file konfigurasi default, informasi yang ditampilkan masih terbatas.
Edit file Konfigurasi
- Edit file konfigurasi prometheus
Pada server monitoring yang menjalankan Prometheus, buka fileprometheus.ymluntuk diedit.bashsudo nano /etc/prometheus/prometheus.yml
isi dengan kode berikut:global: scrape_interval: 5s scrape_configs: - job_name: "calculate_service_clones" file_sd_configs: - files: - "targets.json" - job_name: "calculate_service_seed" static_configs: - targets: ["<private_ip>:9100"]scrape_interval: Interval waktu (5 detik) untuk Prometheus mengambil data dari target.job_name: "calculate_service_clones": ini adalah job untuk mengumpulkan data sistem dari server clone. Daftar server yang akan di clone berada pada file targets.json. ini dilakukan karena daftar server bersifat dinamis (selalu berubah).job_name: "calculate_service_seed": mengarah ke service seed, service seed akan selalu ada jadi menggunakanstatic_configs
- Buatlah file targets.jsonbash
sudo nano /etc/prometheus/targets.json
Lalu cukup isi file dengan array kosong[].
File ini akan diupdate oleh prometheus target updater, untuk permissions dari file perlu di modifikasi sehingga target updater (express) dapat melakukan perubahan kepada file.bashsudo chmod -R a+rwx /etc/prometheus/targets.json - Restart Prometheus dan cek kembali
http://local_ip_addr:9090bashsudo systemctl restart prometheus
Anda bisa mengimplementasikan monitoring terhadap server api gateway jika diperlukan, namun agar sistem autoscaling berjalan anda tidak perlu melakukan itu
Pembuatan Webhook Handler
Webhook handler adalah endpoint yang akan dipanggil oleh Grafana Alert ketika salah satu proses scaling terjadi. Sistem ini akan berinteraksi dengan IDCloudHost API untuk melakukan clone pada server seed dan mengupdate daftar target di Server Traefik dan Server monitoring.
Webhook hanler berbentuk server Node dengan menggunakan library Express.

- Buat API Token untuk mengakses IDCloudHost API:
Pergi ke halaman access lalu klik tombol "Create New Access".
Pilih tipe "API Token", sesuaikan scope, billing account, dan access name.
Simpan API Token untuk digunakan membuat webhook handler.
- Buat folder webhook handler dan inisiasi proyek nodebash
sudo mkdir webhook-handler npm init -y - Install library yang diperlukanbash
npm install express axios - Isi index.js dengan kode berikutprometheus-target-updater/index.js
const express = require("express"); const axios = require("axios"); const { exec } = require("child_process"); const app = express(); const fs = require("fs"); // ========= SESUAIKAN BAGIAN INI - GUNAKAN ENV ATAU SECRET MANAGER LAIN ========= // API Token yang dibuat pada bagian ini const apiKey = "IBlVjA6KTfJlH5nYO79mAQBwYCxGhv71"; // UUID dari private network yang dibuat pada awal artikel const privateNetworkUuid = "b34ec3de-76ef-4720-8737-7662f52f6f89"; // UUID dari service seed const serviceSeedUuid = "a0c79e13-6eda-4e68-a64c-91637589ec55"; // pergi ke halaman billing dna klik pada detail salah satu billing account const billingAccountId = "1200211740"; // nama pertama dari service clone, dingunakan untuk menetukan nama server dari service clone // yaitu: calculate-service-clone-{nomorurut} const serviceChildFirstName = "calculate-service-clone-"; // file path ke file targets.json yang berisi daftar server yang terhubung ke server monitoring const prometheusTargetsFilePath = "/etc/prometheus/targets.json"; // Url dari target updater yang ada di server Traefik const updateTraefikTargetsUrl = "http://10.52.76.11:3000/update-servers"; // Port dimana aplikasi service dijalankan di server service const servicePort = 3000; // ===================================================================== app.use(express.json()); // Fetching data semua VM service const getServiceVmsData = async (filterPrefix = "calculate-service-") => { try { const { data } = await axios.get( "https://api.idcloudhost.com/v1/jkt01/user-resource/vm/list", { headers: { apikey: apiKey } } ); return data.filter((vm) => vm.name.startsWith(filterPrefix)); } catch (error) { console.error("Error fetching VM data:", error.message); throw error; } }; // clone terhadap service seed server const cloneVM = async (name) => { const { data } = await axios.post( `https://api.idcloudhost.com/v1/jkt01/user-resource/vm/clone?uuid=${serviceSeedUuid}&name=${name}`, {}, { headers: { apikey: apiKey } } ); return data; }; // hapus public ip dari VM yang baru di Clone const deletePublicIp = async (vmUuid) => { const { data } = await axios.get( `https://api.idcloudhost.com/v1/jkt01/network/ip_addresses?billing_account_id=${billingAccountId}`, { headers: { apikey: apiKey } } ); const ip = data.find((ip) => ip.assigned_to === vmUuid); if (ip) { await axios.delete( `https://api.idcloudhost.com/v1/jkt01/network/ip_addresses/${ip.address}`, { headers: { apikey: apiKey } } ); } }; // update daftar target pada server service dan prometheus const updateTargets = async (type, data) => { if (type === "prometheus") { const prometheusTargets = [ { labels: { job: "calculate_service_clone", }, targets: data.map((ip) => `${ip}:9100`), }, ]; try { fs.writeFileSync( prometheusTargetsFilePath, JSON.stringify(prometheusTargets, null, 2) ); console.log("Prometheus targets updated"); } catch (err) { console.error("Error updating Prometheus targets:", err.message); throw err; } } else if (type === "traefik") { try { const servers = data.map((ip) => `http://${ip}:${servicePort}`); const response = await axios.post( updateTraefikTargetsUrl, { servers }, { headers: { "Content-Type": "application/json" } } ); console.log("Traefik targets updated:", response.data); } catch (error) { console.error("Error updating Traefik targets:", error.message); throw error; } } }; const scaleUpHandler = async (req, res) => { try { const serviceVms = await getServiceVmsData(); const newVmData = await cloneVM( `${serviceChildFirstName}${serviceVms.length}` ); await deletePublicIp(newVmData.uuid); const updatedVms = await getServiceVmsData(serviceChildFirstName); const privateIps = updatedVms.map((vm) => vm.private_ipv4); await updateTargets("prometheus", privateIps); await updateTargets("traefik", privateIps); res.send({ newVmData }); } catch (error) { res.status(500).send({ error: error.message }); } }; const scaleDownHandler = async (req, res) => { try { const vmList = await getServiceVmsData(serviceChildFirstName); if (!vmList.length) return res.send({ message: "No child VM, scale down aborted" }); const vmToDelete = vmList.sort( (a, b) => new Date(b.created_at) - new Date(a.created_at) )[0]; await axios.delete( `https://api.idcloudhost.com/v1/jkt01/user-resource/vm?uuid=${vmToDelete.uuid}`, { headers: { apikey: apiKey } } ); const updatedVms = await getServiceVmsData(serviceChildFirstName); const privateIps = updatedVms.map((vm) => vm.private_ipv4); await updateTargets("prometheus", privateIps); await updateTargets("traefik", privateIps); res.send({ message: "VM Deleted", vmDeleted: vmToDelete }); } catch (error) { res.status(500).send({ error: error.message }); } }; app.post("/v1/scale-up", scaleUpHandler); app.post("/v1/scale-down", scaleDownHandler); const PORT = 4000; app.listen(PORT, () => console.log(`Server running on port ${PORT}`));
Jalankan Webhook handler menggunakan PM2, Panduan bisa dilihat diatas. - Test endpoint webhook handlerbash
curl -X POST http://localhost:4000/v1/scale-upbashcurl -X POST http://localhost:4000/v1/scale-down
Install Grafana
Sekarang Prometheus mengumpulkan statistik dari klien yang terdaftar di bagian scrape_configs pada file konfigurasinya. Namun, informasi tersebut hanya dapat dilihat dalam bentuk data mentah yang sulit dibaca dan kurang berguna.
Grafana menyediakan antarmuka untuk melihat statistik yang dikumpulkan oleh Prometheus. Grafana juga akan digunakan sebagai
- Instal beberapa utilitas yang dibutuhkan menggunakan apt.bash
sudo apt-get install -y apt-transport-https software-properties-common - Impor kunci GPG Grafana.bash
sudo wget -q -O /usr/share/keyrings/grafana.key https://apt.grafana.com/gpg.key - Tambahkan repository "stable releases" Grafana.bash
echo "deb [signed-by=/usr/share/keyrings/grafana.key] https://apt.grafana.com stable main" | sudo tee -a /etc/apt/sources.list.d/grafana.list - Update paket, termasuk paket Grafana yang baru.bash
sudo apt-get update - Install versi open-source dari Grafana.bash
sudo apt-get install grafana - Muat ulang daemon systemctl.bash
sudo systemctl daemon-reload - Aktifkan dan mulai server Grafana. Menggunakan
systemctl enable.bashsudo systemctl enable grafana-server.service sudo systemctl start grafana-server - Periksa status server Grafana.bash
sudo systemctl status grafana-servergrafana-server.service - Grafana instance Loaded: loaded (/lib/systemd/system/grafana-server.service; enabled; vendor preset: enabled) Active: active (running) since Tue 2023-04-11 17:31:53 UTC; 9s ago
Menambahkan Prometheus Sebagai Sumber Data
Semua komponen sistem sekarang sudah terinstal, tetapi Grafana dan Prometheus belum diatur untuk berinteraksi. Untuk menambahkan Prometheus sebagai sumber data dan konfigurasi lainnya, dapat dilakukan menggunakan antarmuka web Grafana.
Untuk mengintegrasikan Grafana dan Prometheus, ikuti langkah-langkah di bawah ini:
- Login ke grafana
Dengan menggunakan browser, pergi ke halaman http://:3000
Login ke grafana menggunakan default password dan username yaitu
Username: admin Password: admin
Setelah itu Grafana akan meminta kita untuk mengubah kata sandi. Setelah berhasil mengubah kata sandi, Grafana akan menampilkan Grafana Dashboard. - Tambah Prometheus sebagai sumber data
Pada menu connection pergi ke halaman data source lalu klik add data source
Pilih Prometheus sebagai data source.
Karena server prometheus sudah berjalan pada server yang sama, isi bagian connection dengan urlhttp://localhost:9090
Pengaturan lainnya bisa ditinggalkan menggunakan yang default
Klik "Save & test", Jika berhasil Prometheus akan mengeluarkan pesan sukses
Cara Mengimpor Dashboard Grafana
Dashboard menampilkan statistik dari data source menggunakan diagram, grafik, dengan tata letak yang efisien dan mudah dipahami. Anda bisa membuat dashboard kustom, tetapi Prometheus telah menyediakan dashboard yang mendukung data dari Node Exporter. Dashboard Node Exporter Full menggambarkan sebagian besar nilai yang dikumpulkan dari node klien. Lebih mudah mengimpor dashboard ini daripada membuat yang kustom.
Untuk mengimpor dashboard Node Exporter, ikuti langkah-langkah di bawah ini:
- Pergi kehalaman dashboard, klik "+ Create dashboard"

Lalu klik tombol "Import dashboard"
- Pada halaman import dashboard masukan id Node Exporter Full dan klik "Load"

- Beri nama dashboard dan pilih Prometheus sebagai datasource lalu klik import

- Jika dashboard berhasil dikonfigurasi maka akan memunculkan semua matrik yang disajikan oleh Node Exporter

Implementasi Alerting Menggunakan Grafana Alert
Grafana memiliki fitur alerting. Pada bagian ini kita akan mendefiniskan alert rules beserta apa yang harus dilakukan ketika alert rules tersebut terpenuhi.
Menentukan parameter yang tepat sebagai acuan untuk scaling
Kita bisa menggunakan data penggunaan CPU, penggunaan RAM, atau gabungan keduanya sebagai acuan untuk scaling. Namun, setiap aplikasi memiliki karakteristik beban yang berbeda, ada yang lebih banyak menggunakan CPU dan ada yang lebih banyak menggunakan RAM.
Untuk mengetahui karakteristik aplikasi, kita dapat melakukan load testing menggunakan tools seperti Apache JMeter, Locust, atau k6. Tujuan dari pengujian ini adalah untuk mengidentifikasi bottleneck dalam sistem, apakah disebabkan oleh CPU atau RAM. Setelah bottleneck teridentifikasi, metrik tersebut dapat digunakan sebagai acuan untuk scaling.
Pada artikel ini apliaksi yang digunakan adalah CPU intensive. Jadi akan menggunakan query untuk mengmbil data Penggunaan CPU.
Query PromQL Untuk Mendapatkan Data Rata-rata Penggunaan CPU dan RAM
Berikut adalah query untuk mengumpulkan data penggunaan CPU, penggunaan RAM, atau gabungan keduanya.
Query ini akan digunakan pada bagian selanjutnya saat mengkonfigurasi alert rule.
Menghitung Rata-rata CPU Load
100 - (avg(
rate(node_cpu_seconds_total{job=~"calculate_service_seed|calculate_service_clone", mode="idle"}[2m])
)*100)
Menghitung Rata-rata Memory used
100 * (1 - (
sum(avg_over_time(node_memory_MemAvailable_bytes{job=~"calculate_service_seed|calculate_service_clone"}[3m]))
/
sum(avg_over_time(node_memory_MemTotal_bytes{job=~"calculate_service_seed|calculate_service_clone"}[3m]))
))
Menghitung Rata-rata Penggunaan Memory dan CPU usage
avg(
100 - (rate(node_cpu_seconds_total{job=~"calculate_service_seed|calculate_service_clone", mode="idle"}[2m]) * 100)
)
+
avg(
100 * (1 - (
sum(avg_over_time(node_memory_MemAvailable_bytes{job=~"calculate_service_seed|calculate_service_clone"}[3m]))
/
sum(avg_over_time(node_memory_MemTotal_bytes{job=~"calculate_service_seed|calculate_service_clone"}[3m]))
))
)
/ 2
Mengatur Contact Point
Contact Point adalah mekanisme untuk mengirimkan notifikasi ketika suatu kondisi alert rule terpenuhi. Contact Point bertindak sebagai penghubung antara sistem monitoring di Grafana dengan platform komunikasi yang digunakan untuk menerima notifikasi, seperti email, Slack, Microsoft Teams, PagerDuty, atau webhook.
Pada bagian ini kita akan membuat contact point berupa webhook. Webhook ini adalah endpoint dari webhook handler yang dibuat pada bagian sebelumnya.
Webhook handler inilah yang kemudian akan menginisiasi proses scaling.
Untuk membuat contact point baru, dibawah bagian alerting klik "Contact points" lalu klik "Create contact point"

Berikut konfigurasi contact point untuk setiap event scaling
1. Contact Point Untuk Event Scale Down

2. Contact Point Untuk Event Scale Up

Mengatur Alert Rule Untuk Event Scale Up
Pada menu sidebar, pada bgaian alert rule, klik "Alert rules". Lalu klik "New alert rule".
Lalu masukan pengaturan berikut:
1. Scale Up: Enter alert rule name
Masukan nama dari alert rule
2. Scale Up: Query and Alert Condition
Ubah mode pembuatan query dari "Builder" ke "Code" lalu masukan kode query. Sesuaikan query dengan karakteristik aplikasi.
Pada artikel ini alert akan di-trigger jika CPU Usage melebihi 70%. Sesuaikan batas ini sesuai dengan aplikasi yang dijalankan. Pada tingkat penggunaan berapa persen sistem mulai mengembalikan response error?

3. Scale Up: Set Evaluation Behaviour

4. Scale Up: Configure Labels and Notification
Pilih contact point scale up yang sudah dibuat pada bagian sebelumnya

5. Scale Up: Configure Notification Message
Bagian ini opsional
Mengatur Alert Rule Untuk Event Scale Down
1. Scale Down: Enter alert rule name
Masukan nama dari alert rule
2. Scale Down: Query and Alert Condition
Sesuaikan query dengan karakteristik aplikasi.

3. Scale Down: Set Evaluation Behaviour


4. Scale Down: Configure Labels and Notification
Pilih contact point scale down
5. Scale Down: Configure Notification Message
Bagian ini opsional
Load Testing Untuk Memastikan Fungsionalitas Arsitektur Secara Keseluruhan.
Load testing adalah bentuk tes dengan mengirimkan request ke aplikasi dengan beban bervariasi untuk melihat reaksi sistem pada beragam volume request.
Pada bagian ini akan dijelaskan pembuatan load testing untuk mentrigger event scale up dan scale down
Load testing akan menggunakan Grafana K6 yang dijalankan di komputer lokal, berikut adalah panduan membuat kode load testing menggunakan K6
Merancang Kode Testing
Untuk melakukan testing fitur scale down dan scale up kita harus bisa mengatur secara presisi berapa banyak request yang dikimkan ke server. Artinya kita harus bisa mengendalikan Request per second (RPS), ini diperlukan agar kita bisa mengontrol CPU Load secara presisi.
Selain itu kita harus bisa mengatur testing yang ramping artinya testing yang seiring waktu meningkat untuk mensimulasikan trafic pada sehingga mentrigger scale up lalu menurunkan traffic untuk mensimulasikan trafic yang sepi sehingga mentrigger scale down.
Untuk memenuhi kebutuhan ini kita akan menggunakan executor dari K6 yaitu rampign-arrival-rate . Executor ini memungkinkan kita untuk mengatur RPS secara presisi dan menaikan atau menurunkan RPS seiring waktu.
Kita juga akan menggunakan K6 reporter berupa HTML Report untuk menvisualisasikan hasil dari load testing. Saat load testing berakhir, akan muncul file summary.html yang berisi hasil load testing. Berikut panduan menggunakan K6 untuk load testing.
- Instalasi K6
Pergi ke halaman dokumentasi ini dan install K6 sesuai dengan OS.
https://grafana.com/docs/k6/latest/set-up/install-k6/ - Buat sebuah file javascript dan isi dengan kode berikut:loadTest.js
import http from "k6/http"; import { check } from "k6"; import { htmlReport } from "https://raw.githubusercontent.com/benc-uk/k6-reporter/main/dist/bundle.js"; // Akan dijalankan skenario 'endpoint_test' // Menggunakan ramping arrival state executor export const options = { discardResponseBodies: true, scenarios: { endpoint_test: { executor: "ramping-arrival-rate", // Volume request akan dimulai pada 1 request/detik startRate: 1, timeUnit: "1s", // Virtual yagn digunakan berjumlah 25 preAllocatedVUs: 25, // Total durasi test 20 menit stages: [ // 1 menit pertama 1 RPS { target: 1, duration: "1m" }, // 1 menit kemudian volume naik perlahan ke 6 RPS { target: 6, duration: "1m" }, // 13 menit kemudian tetap pada 6 RPS { target: 6, duration: "13m" }, // 2 menit kemudian turun perlahan ke 1 RPS { target: 1, duration: "2m" }, // 3 menit kemudian tetap pada 1 RPS { target: 1, duration: "3m" }, ], }, }, }; // Function untuk mengirim request export default function () { // GANTI IP ADDRESS const url = "http://103.171.84.152/calculate"; const randomNumber = Math.floor(Math.random() * 9999) + 1; const body = JSON.stringify({ number: randomNumber }); const headers = { "Content-Type": "application/json" }; const res = http.post(url, body, { headers: headers }); check(res, { "status is 200": (r) => r.status === 200, }); } // Setup HTML Report export function handleSummary(data) { return { "summary.html": htmlReport(data), }; } - Menjalankan Testing
Buka terminal dan jalankan command berikut:
k6 run loadTest.js
Analisis Hasil Testing
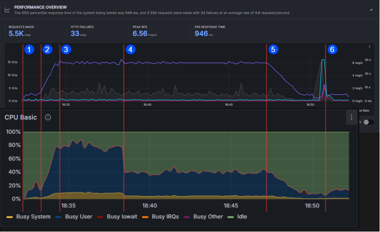
Berikut adalah grafik yang menunjukan persentasi penggunaan CPU pada Service seed

Dan berikut adalah grafik hasil dari load testing. Untuk mendapatkan laporan grafik seperti ini load testing harus dijalankan melalui Grafana Cloud.

Berikut adalah perbandingan dari kedua grafik tersebut.

- Stage 1 dimulai dengan 1 RPS
- Stage 1 berakhir dan stage 2 dimulai. RPS naik perlahan dari 1 ke 6. Sistem mulai mengalami load yang tinggi
- Stage 2 berakhir dan stage 3 dimulai. Volume request stabil di 6 RPS. Sistem mengalami lebih dari 70% CPU Load. Scale up diinisiasi.
- Masih dalam stage 3. Proses scaling selesai dan load dari Service seed terbagi dua dengan server service baru
- Stage 3 berakhir dan stage 4 dimulai. Volume request turunperlahan ke 1 RPS. Di tengah-tengah stage ini sistem mengalami CPU load dibawah 30%. Scale down dimulai.
- Stage 4 berakhir dan stage 5 dimulai. Volume request tetap berada di 1 RPS. Scale down selesai sehingga beban kerja server service seed meningkat sedikit. Terdapat juga lonjakan pada Failure rate, ini dikarenakan ketika server clone dihapus, masih ada request yang belum diselesaikan oleh server tersebut.
